
Our Services
We specialise in providing managed security services and remote monitoring to ensure the safety and security of your business.
Hybrid Threat Detection & Response
Using this model, you install the passive Sniffa Sensors and the Management Application (under our guidance) and will be the owner of the virtual or hardware equipment at your sites. You will have full control over who has access to your systems and your data will remain under your control on your sites. Our role is to support your security teams by providing remote assistance to them in detecting and responding to potential threats. With our expertise and guidance, we can help your team effectively manage and mitigate security risks, ensuring the safety and protection of your assets. Together, we can work towards a comprehensive and proactive security approach that safeguards your organization from potential harm.


Managed Services


Managed Threat Detection & Response
This service offers a comprehensive managed threat detection and response service, all done remotely. We provide the passive Sniffa Sensor(s) for you to install (under our guidance) and we will handle the task of monitoring your alerts for you in the cloud. With our expertise and advanced technology, we can effectively detect and respond to any potential threats to your system, giving you peace of mind and allowing you to focus on other aspects of your business. By outsourcing this critical task to us, you can rest assured that any threats to your networks are being detected round the clock, without the need for you to manage the monitoring process yourself. Our team is dedicated to keeping your systems secure, so you can confidently move forward with your business operations.
When you're unable to dedicate the necessary resources to monitor your networks for potential threats, our team can offer the expertise and support needed to effectively manage your services. With our help, you can have peace of mind knowing that your networks are being closely monitored and any potential threats are being addressed in a timely manner. Our experienced professionals can handle the day-to-day management of your services, allowing you to focus on other important aspects of your business. By entrusting us with the management of your networks, you can rest assured that your systems are in good hands, and your business can continue to operate smoothly and securely.
Our Managed Service
Tiers
Designed to Fit Your Observability and Threat Detection Needs
BRONZE
Monitoring and Observability
Our Bronze tier provides essential visibility into your network, delivering regular insight reports that help you understand emerging patterns and maintain awareness of your environment. This level is ideal for organisations looking to strengthen observability without committing to full threat‑detection operations. You receive scheduled findings and clear recommendations to support informed decision‑making and ongoing network health.
SILVER
+ Intrusion Detection Service
The Silver tier builds on Bronze by adding deeper analysis and expanded detection capabilities. Alongside all Bronze services, you gain improved visibility into potential threats, more frequent insights, and broader coverage across your environment. This tier is designed for organisations seeking stronger situational awareness and more proactive support, without moving into fully managed detection and response.
GOLD
+ Anomaly Detection Service
Our Gold tier delivers a fully enhanced threat‑detection experience, combining advanced analytics with expert‑led investigation and priority support. In addition to all Silver services, you receive tailored security insights, rapid escalation, and proactive guidance from our specialists. This level is ideal for organisations that require a more hands‑on, responsive partnership to stay ahead of emerging threats and maintain a resilient security posture.






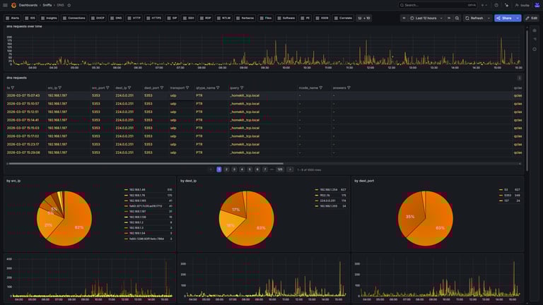
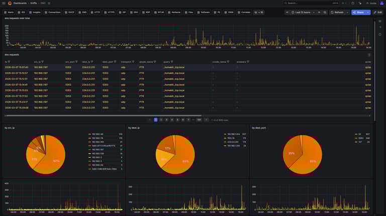
Network Packet Capture Analysis
You provide us with a network packet capture from your network, and we will run it through our specialised security tools to identify any potential threats or unusual traffic patterns. Our dedicated suite of security tools are designed to quickly and accurately detect anomalies that may indicate a security breach or malicious activity. Once the analysis is complete, we will provide you with a report outlining our findings, including any potential risks and recommended actions to mitigate them. Our goal is to help you proactively protect your network and data from potential security threats, and our thorough analysis will provide you with the information you need to take appropriate measures to ensure the security of your network.
Network Security Consultancy Services
We offer network security consultancy services, providing remote assistance to help you address potential security threats on your networks. Our team can also provide support for network security projects that require additional manpower, including network security design, architecture, configuration and IDS rule tuning. With our expertise and experience, we can help you strengthen your network security and protect your organization from cyber threats. Contact us today to learn more about how we can assist you in safeguarding your network and data.




Professional Services
We offer a range of professional services and security consultancy, specialising in offline packet capture and network monitoring. Our team is dedicated to providing top-notch expertise and solutions to ensure the security of your network. With our advanced technology and skilled professionals, we can provide comprehensive offline analysis of your historical network traffic to identify and address any potential security threats. Whether you are a small business or a large corporation, our services are tailored to meet your specific needs and ensure the safety and integrity of your network. Trust us to provide you with the peace of mind that comes with knowing your network is in good hands.
Contact us
Whether you have a request, a query, or want to see a demo of our products, use the form below to get in touch with our team.




